想要收集現有的服務 Log 資料到 Grafana Loki 之中。而該服務使用 .NET Core 撰寫,並使用 NLog 套件輸出 Log 資料到檔案之中。
基於好奇,研究了一下,在沒有服務的 Source Code, 也未使用 Fluent-Bit / Promtail 的前提下,能否借由調整 NLog.config 的設定,直接讓 NLog 把 Log 打到 Loki 之中?
結論可以。但不能只調整 NLog.config,還需要一併調整其他的部份。若是可以在專案中使用 NLog.Targets.Loki 的話,請不要自找麻煩。
🔖 長話短說 🔖
若要手動調整,讓 NLog.config 可以直接 POST Log 到 Loki,步驟如下
- Copy
NLog.Loki.dll到目標位置- 調整
NLog.config,設定 POST Log 到 Loki 的規則。- 調整 Application.deps.json,讓 Application 知道依賴套件。
實作環境
- OS: Win 11
- SDK: .NET 7
- PACKAGE:
- NLog: 5.1.2
- NLog.Targets.Loki: 1.4.6
前置動作
實作開始前,建立一個 Lab 環境,以 .NET 7 建立一個 Webapi 的專案。並在專案中使用 NLog.Web.AspNetCore 與 NLog.config 兩個套件。
dotnet new create webapi -n WebApplication1
dotnet add package NLog.Web.AspNetCore --version 5.2.2
dotnet add package NLog.Config --version 4.7.15
雖然 NLog.config 已經不再發佈,不過實驗的情況還是使用 NLog.config 做為 NLog 設定檔。
並將下面的程式碼加入 .NET 內的 Program.cs 之中。
builder.Services.AddLogging((loggingBuilder) =>
{
loggingBuilder.ClearProviders();
loggingBuilder.SetMinimumLevel(Microsoft.Extensions.Logging.LogLevel.Trace);
loggingBuilder.AddNLog();
});
NLog 設定異動
開始前,可以直接到 NuGet Gallery | NLog.Targets.Loki 1.4.6 🔗 下載 NLog 的套件,但重點是要取出 Nupkg 內的 NLog.Loki.dll。在後續的動作,會用到。
若覺得從 nupkg 內取出 dll 麻煩。最簡單的方式,是先專案中使用 NLog.Targets.Loki 後,build 專案後,到 bin 的位置,把 NLog.Loki.dll 的檔案抓出來。
再把 NLog.Loki.dll 複制到要調整的位置目錄下即可。
1. NLog.config
在這邊要告知使用 NLog.Loki 的 assembly,並定義送給 Loki 的 label 與訊息內容。
<extensions>
<add assembly="NLog.Loki" />
</extensions>
<targets>
<target name="loki"
xsi:type="loki"
batchSize="200"
taskDelayMilliseconds="500"
endpoint="http://localhost:3100"
orderWrites="true"
compressionLevel="noCompression"
layout="${level}|${message}${onexception:|${exception:format=type,message,method:maxInnerExceptionLevel=5:innerFormat=shortType,message,method}}|source=${logger}">
<!-- import -->
<label name="app" layout="xxx-api" />
</target>
</targets>
<rules>
<logger name="*" minlevel="Info" writeTo="loki"/>
</rules>
2. {application}.deps.json
為了讓程式可以識別 NLog.Loki ,在 .deps.json 也要進行調整。其目的在於讓程式知道依賴的套件有那些。
這些調整的資訊,建議先使用 IDE 引用 NLog.Targets.Loki Nuget 套件後,再把設定值複制到要調整的目標位置。
有三個部份要調整
- targets 內的 程式的依賴套件
- targets 內的 套件資訊
- libraries
{
"targets": {
".NETCoreApp,Version=v6.0": {
"WebApplication1/1.0.0": {
"dependencies": {
"NLog.Config": "4.7.15",
"NLog.Targets.Loki": "1.4.6", // import
"NLog.Web.AspNetCore": "5.2.2"
},
"runtime": {
"WebApplication1.dll": {}
}
},
{
... 略 ...
},
"NLog/5.1.2": {
"runtime": {
"lib/netstandard2.0/NLog.dll": {
"assemblyVersion": "5.0.0.0",
"fileVersion": "5.1.2.1561"
}
}
},
// 手動加入 NLog.Targets.Loki
"NLog.Targets.Loki/1.4.6": {
"dependencies": {
"NLog": "5.1.2" // 與使用的 NLog 版號相同
},
"runtime": {
"lib/net6.0/NLog.Loki.dll": {
"assemblyVersion": "0.0.0.0",
"fileVersion": "0.0.0.0"
}
}
}
},
},
"libraries": {
// 手動加入
"NLog.Targets.Loki/1.4.6": {
"type": "package",
"serviceable": true,
"sha512": "sha512-AOfVvNR3Pw1hH1Pur0m6XYzL+BPDCbSicI2aBSFvM5wWU+JuvV9DqRZOAT5eExvTQGghdifV8TojYZn8JGcRBg==",
"path": "nlog.targets.loki/1.4.6",
"hashPath": "nlog.targets.loki.1.4.6.nupkg.sha512"
},
{
... 略 ...
}
}
}
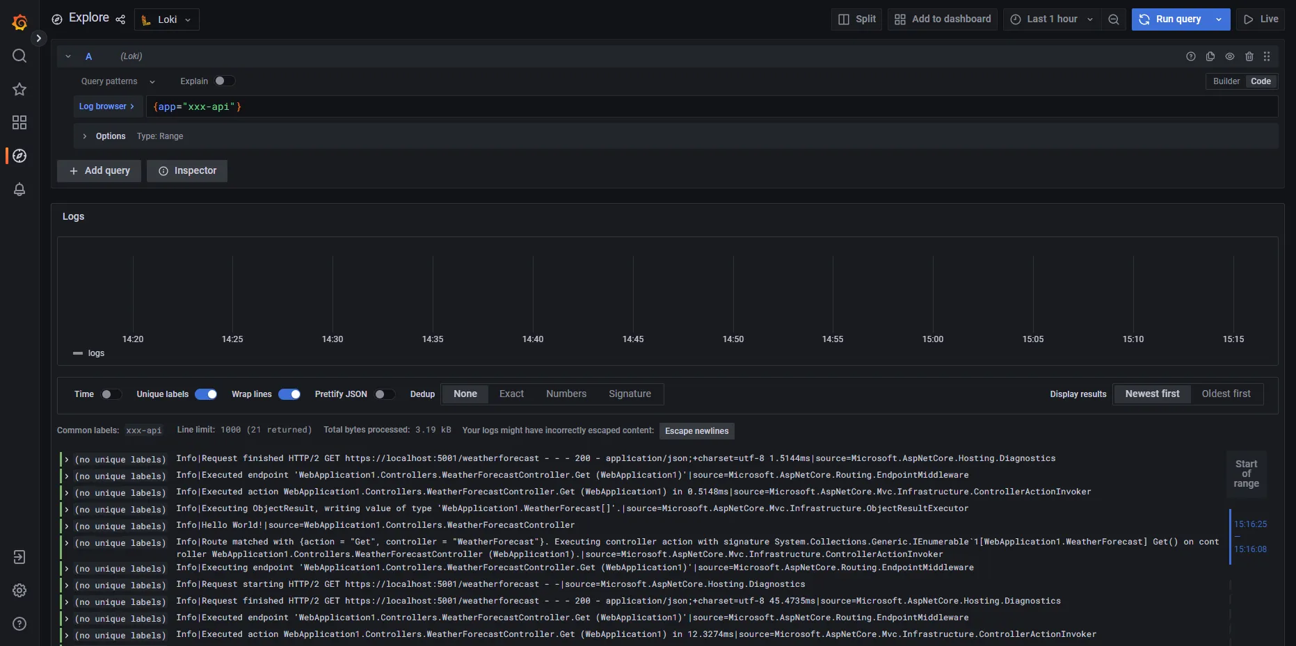
結果
在完成設定後,把 webapi 啟動,再打 webapi,Loki 就可以收到 log 資訊了。
curl --location 'https://localhost:5001/weatherforecast'

💬 留下你的想法
有問題、不同看法,或是你踩過類似的坑?歡迎留言討論,我會盡量回覆。